Microsoft Copilot Studio Unveils Agent Evaluation and Enhanced Analytics
Microsoft Copilot Studio introduces agent evaluation and enhanced analytics to support makers across the AI agent lifecycle, from testing to deployment.
Microsoft Copilot Studio has announced two major updates aimed at improving the AI agent lifecycle: agent evaluation and enhanced analytics. These features are designed to help makers build, test, and deploy AI agents more effectively.
Key Updates
1. Agent Evaluation (Private Preview)
- Provides structured, automated testing workflows.
- Allows makers to simulate real user interactions at scale.
- Includes tools for uploading, generating, or reusing question sets to test accuracy and relevance.
- Results are displayed with clear pass/fail indicators and filterable views to identify weak spots.

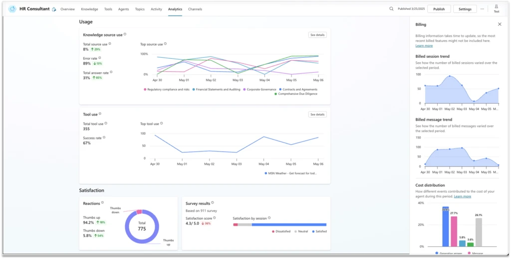
2. Enhanced Analytics
- Offers post-publish visibility into agent performance.
- Tracks outcomes, analyzes interactions by triggers, and monitors action usage.
- Introduces user feedback for agent responses, allowing users to like/dislike replies, which is aggregated in analytics dashboards.
- Adds billing analysis at the agent level to assess efficiency and cost breakdowns by event types.

Integration with Viva Insights
The updates also include integration with Viva Insights, enabling businesses to evaluate the ROI of their agents in the context of broader organizational goals.
Microsoft Build 2025
These features will be showcased at Microsoft Build 2025, with sessions covering:
Learn More
For more details, visit:
By Eyal Zach, Principal PM Lead, Microsoft Copilot Studio
Related News
AWS extends Bedrock AgentCore Gateway to unify MCP servers for AI agents
AWS announces expanded Amazon Bedrock AgentCore Gateway support for MCP servers, enabling centralized management of AI agent tools across organizations.
CEOs Must Prioritize AI Investment Amid Rapid Change
Forward-thinking CEOs are focusing on AI investment, agile operations, and strategic growth to navigate disruption and lead competitively.
About the Author

Dr. Lisa Kim
AI Ethics Researcher
Leading expert in AI ethics and responsible AI development with 13 years of research experience. Former member of Microsoft AI Ethics Committee, now provides consulting for multiple international AI governance organizations. Regularly contributes AI ethics articles to top-tier journals like Nature and Science.